До 50% видимости в Яндекс и до 100% в Google – помогли интернет-магазину стать заметным в SEO. Кейс
Недавно к нам на SEO пришел новосибирский интернет-магазин, который занимается оптовыми продажами женской одежды. Запрос клиента: переориентировать SEO с Новосибирска на Москву и улучшить видимость в поиске.
Мы провели аудит и выяснили, что московский поддомен приносил мало трафика – 1% от суммарного на домен.

Трафик по московскому поддомену
Та же ситуация наблюдалась и по остальным поддоменам – каждый из них приносил не более 4% трафика от общего количества. Это катастрофически мало для развития даже региональных сайтов 🙁
Помимо этого, перед нами была еще маленькая тележка проблем:
- перемешанные категории и карточки товара, которые ухудшали ранжирование в поиске и были неудобны для пользователей;
- низкая видимость в выдаче, которая напрямую связана с трафиком: чем меньше видимость, тем меньше переходов на сайт и конверсий.
Поэтому мы в ускоренном режиме разработали план действий и приступили к выполнению:
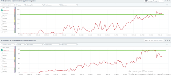
Так увеличили видимость по приоритетным направлениям сайта – в Яндексе на 42%, а в Google на 91%.
Объединили поддомены и настроили редиректы, чтобы привлечь больше трафика
У клиента было 19 поддоменов, каждый из которых продвигался в определенном регионе, но приносил супернизкий трафик.
С одной стороны, мы понимали, что Яндекс «любит» региональные поддомены и ранжирует их в регионах лучше. С другой стороны, нам нужно было продвинуться не в регионах, а в Москве, где как раз ценятся основные домены. Плюс в Google мы рассчитывали получить приоритет в ранжировании с основным доменом – поддомены он не любит.
Именно поэтому мы решили объединить региональные поддомены, то бишь «склеить» их с основным сайтом. И когда разработчики сделали это – настроили редиректы.
Редиректы показывают поисковой системе, что поддомен переехал на основной сайт. Для пользователей это происходит незаметно, но все накопленные поддоменами метрики – трафик, ссылочный вес – переходят основному сайту. Это означает, что роботы будут выше оценивать его и считать более авторитетным и надежным, чем каждый поддомен по отдельности.
Ассортимент товаров на поддоменах и основном сайте одинаковый, поэтому главное – настроить редирект каждой категории и карточки товара поддомена на аналогичную страницу основного сайта.
Как постраничные редиректы выглядят механически:

Пока в индексе находится поддомен, пользователи при переходе на него будут автоматически переадресовываться на основной сайт. А со временем каждый поддомен в индексе заменится основным сайтом.
Обновили категории, чтобы оптимизировать UX и создать релевантные посадочные
У сайта была еще одна проблема: разные категории находились на одной посадочной.
Например, брюки и юбки были на общей странице, жилеты «лежали» в кардиганах, а свитшоты – в блузках.

Запутались? Мы тоже. И это большая проблема не только для пользователей, но и для поисковиков – релевантной посадочной просто нет. А страница карточки товара не может ранжироваться в топе наравне со страницами категорий.
Поисковые системы умеют отличать страницу каталога от карточки товара, поэтому предъявляют к ним разные требования в оформлении. Например, каталог должен содержать фильтры, сортировки, ассортимент, а карточка – фото, характеристики, цену.
Цели этих страниц тоже разные: цель каталога – помочь найти нужный товар, а карточки товара – продать его. Поэтому на листинги привлекают обычно среднечастотные и высокочастотные запросы. А карточки товаров ориентированы под более узкие запросы. Например, название товара, бренда, возможные характеристики.
Плюс мы проверили выдачу по соответствующему кластеру запросов. Для примера искали женские рубашки и обнаружили, что у конкурентов страницы категорий разделены.

Поэтому мы хотели убить сразу двух зайцев:
- улучшить юзабилити, чтобы пользователям было удобно пользоваться сайтом;
- создать релевантные страницы и оптимизировать их под запросы.
И приступили к действиям.
Разделили существующие категории и направили «хотелки» пользователей на нужные страницы
Первое, что мы сделали – разбили существующие категории. Работа не пыльная, но замороченная. Поэтому расскажем на примере одной страницы – «Юбки и брюки».
Чтобы разложить все юбки и брюки по полочкам, подготовили две отдельные посадочные – и снова взялись за редиректы.
Но если в случае с региональными поддоменами и основным сайтом все понятно, то с новыми посадочными по категориям пришлось немного повозиться. Нужно понимать, какая из категорий пользуется большим спросом, чтобы правильно перенаправлять клиентов.
Для этого мы проверили, какой из товаров – юбки или брюки – принес интернет-магазину больший доход за последний год. Более популярными оказались брюки. Но чтобы исключить вероятность того, что юбки проигрывают только из-за недостаточной оптимизации, мы проверили общий спрос на товар с помощью Wordstat. Оказалось, что брюки ищут и покупают чаще не только у нашего клиента. Значит, редирект действительно нужно настраивать на них.

Скрин из Wordstat – подтверждает более высокий спрос на брюки, чем на юбки
Далее все по классике: прописали новую мету на посадочных, разместили контент, настроили редиректы со старых урлов карточек товаров на новые страницы в соответствующих категориях.
Результат: трафик вырос на 70%.

В Яндекс Метрике видно, что трафик увеличился после разделения страницы на две посадочные
Но был еще один способ оптимизировать сайт – можно не только делить существующие категории, но и подбирать новые. И мы приступили к следующему этапу.
Подобрали новые категории, чтобы клиенты могли легко ориентироваться на сайте
Для начала мы проверили запросы пользователей по внутреннему поиску. Оказалось, что аудитория часто ищет сарафаны и бомберы – значит, именно эти товары сложнее всего найти на сайте самому. Так дело не пойдет – поэтому создали одноименные посадочные.

Под каждую категорию мы подобрали кластеры запросов, прописали мету и добавили контент на страницы – в общем, проработали текстовые факторы. Об этом расскажу подробно чуть позже 😉
Оставались последние штрихи – добавили:
- В sitemap новые URL, чтобы поисковики их быстрее проиндексировали.
- Внешние ссылки на новые категории, чтобы создать качественный ссылочный профиль сайта.
Проработали текстовые факторы, чтобы улучшить ранжирование основного сайта и страниц категорий
Роботы поисковых систем оценивают, насколько контент на страницах сайта соответствует интенту пользователей. Поэтому нам важно было дать понять, чему посвящены страницы и что основной регион больше не Новосибирск. Эти действия выполнили в два шага.
Внедрили шаблонизаторы меты уникальной разработки, чтобы «закрыть» запрос клиента
Для того чтобы сайт улучшил позиции в обеих поисковых системах, мы обновили мета-теги title и description.
Для категорий товаров прописывали их индивидуально, а для карточек составили шаблон, который позволил быстро и корректно обновлять все карточки разом.
Сфокусировались строго на оптовиках
Наш клиент занимался исключительно оптовой торговлей, поэтому нам важно было показать в мета-тегах отсутствие розницы. Это сразу отсекает нецелевую аудиторию.
В сервисе Key Collector мы определили ключи, по которым пользователи ищут сайты с оптовой продажей одежды.

Мы понимали, что нельзя использовать высокочастотные ключи «купить платье» и подобные – с ними можно не рассчитывать на топ-10. Это другое конкурентное окружение и совсем другой интент, подходящий для розничной торговли.
Нам нужны были ключи со словами «опт», «от производителя», поэтому мы добавили их во все тайтлы. Так мы дали понять роботам, что на этом сайте пользователь не найдет одежды в розницу.

Оптимизировали сниппеты
В дескрипшн и h2 нам важно было указать вхождение топонима «Москва», так как мы планировали заменить в настройках основного сайта регион с Новосибирска на Москву.
Плюс мы указали, что на сайте действует доставка по Москве, Новосибирску и всей России.

Добавили качественный контент на страницы категорий как последний штрих по улучшению ранжирования
Чтобы наполнить сайт качественным контентом, нужно было проанализировать конкурентов. Оценивали информацию на сайтах тех, кто продвигался по запросам «женские брюки от производителя», «сарафаны оптом от производителя», «брюки оптом от производителя женские» и другим.
На что обращали внимание:
- темы статей;
- какие ключи и сколько вхождений используют;
- используют ли изображения и видео;
- есть ли в тексте списки;
- процент воды и т.д.
В сервисе Пиксель Тулс смотрели информацию по количеству символов и заспамленности.

Определили, какие используются ключи и сколько раз.

Обращали внимание на показатель естественности. Он дает понять, насколько естественно в тексте распределены ключевые слова. В идеале значение должно быть в пределах 92-93% и выше.

Это помогло подготовить ТЗ на составление текстов. Основная идея состояла в том, что в наших текстах не должно быть символов, ключей меньше среднего количества по конкурентам. И по остальным показателям мы не должны уступать остальным игрокам рынка. Мы же должны их переиграть и уничтожить 😉
Готовые тексты проверяли в Пиксель Тулс, Миратекст, Text.ru и Главреде. В общей сложности мы добавили тексты в 15 категорий товаров.
В результате
Мы добились твердых результатов по приоритетным направлениям интернет-магазина.
Новые разделы за год привели 22,5к визитов – это 11% от общего трафика. Общее увеличение трафика составило 30%, а дохода – 40%.

Скрин из Яндекс.Метрики показывает увеличение трафика на страницах категорий
По категории «кардиганы» в Яндексе видимость увеличилась до 47%, а в Google – до 95%.

По категории «брюки» в Яндексе видимость выросла на 50%, а в Google – на 100%.

По категории «юбки» в Яндекс видимость увеличилась на 30%, в Google – на 80%.

Сейчас работа на проекте продолжается. В планах заняться оптимизацией мобильной версии сайта, которая обеспечит рост поискового трафика и коэффициента конверсии с ноубренд органик трафика. Этому мы уделяем большое внимание.
Источник: www.seonews.ru
Комментарии закрыты.